NETGEAR is aware of a growing number of phone and online scams. To learn how to stay safe click here.
Ultra 2
2 TopicsLooking to upgrade RAM on my Ultra 2 - is 2GB or 4GB possible?
I have just managed to upgrade my Ultra 2 to OS6.6.1 and now I'm looking to see if it's worth boosting the RAM. Just to confirm, the D425 Atom processor in my Ultra 2, will work with 4GB of RAM (Intel spec) but is that only in a 2 x 2GB configuration? I realise the Ultra 2 only has one slot but will it work with one 4GB stick of RAM? Whether it works with 2GB or 4GB, is there a guide for what type of RAM I need to get? Thank you.Readynas Ultra 2 - fluctuating fan speed OS 6.6
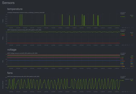
Hi There. The rpm of the fan in my Ultra 2 is constantly flucuating between ~750 and ~875 every few seconds. I can hear the fan speed up and speed down over and over again. THe voltages and temperatures seen quite steady. The fan is set to quiet, and I'm running os 6.6, although I believe the same behavior was present when running 6.5.2. Do you have any idea, why it is doing that? Below is a screendump of netdata. Thanks in advance, /beack2.9KViews0likes4Comments