NETGEAR is aware of a growing number of phone and online scams. To learn how to stay safe click here.
Forum Discussion
taellinglin
Nov 08, 2022Aspirant
Netgear CAX30
I am looking in Event Logs and see errors. I have to restart the router and my server every 24 hours sometimes...it work all day and then stop working. Here is my Logs, can you help me fix these issu...
plemans
Nov 08, 2022Guru - Experienced User
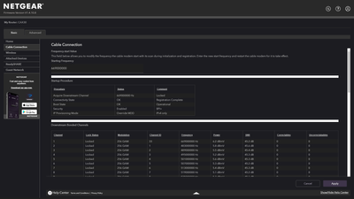
got a screensnip of the cable connections page?
That helps too.
Start with removing any amplifiers, signal attenuators, or splitters from the coax.
From there check the line for kinks, damage, moisture in the line.
Check the connectors for improperly made ends, foil touching the copper coax line, loose connections, bad/old/cheap connectors, or corroded connections. Replace them if you do.
If you can, simply connect the modem right where the coax comes into the home. This prevents wiring in the home from being the issue. And some ISP’s charge if the wiring issue is in the home. So this helps prevent this.
- taellinglinNov 08, 2022Aspirant
All of my connections to the router, Ethernet, and modem are clean and secure...I think it's a settings I need to change.
Here is the Cable Connections Page:
- taellinglinNov 09, 2022Aspirant
Does this mean I have to call my ISP to come look at the utility box or is there something I can configure on my router to fix?
- plemansNov 09, 2022Guru - Experienced User
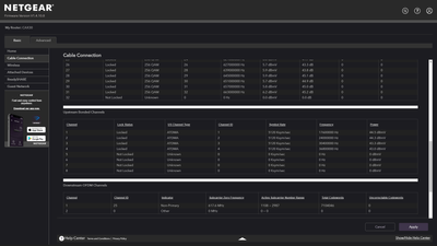
Your cable connections page looks pretty rock solid but your event log is showing issues.